Verdetto: solida carta Blackwell di base con un'attrattiva limitata a lungo termine
Nel nostro test, Zotac Gaming GeForce RTX 5060 AMP si dimostra una scelta solida per il gioco occasionale o saltuario. Tra le opzioni desktop attuali, GeForce RTX 5060 è l'ingresso più conveniente nell'architettura Blackwell di Nvidia. I miglioramenti delle prestazioni rispetto ai modelli più vecchi, come GeForce RTX 4060 e RTX 3060, sono evidenti e in alcuni casi superano le aspettative. Tuttavia, nell'uso reale, gli 8 GB di VRAM stanno emergendo sempre più come un collo di bottiglia, in particolare nei giochi ad alta intensità di memoria o quando sono abilitati il DLSS e la generazione di fotogrammi.
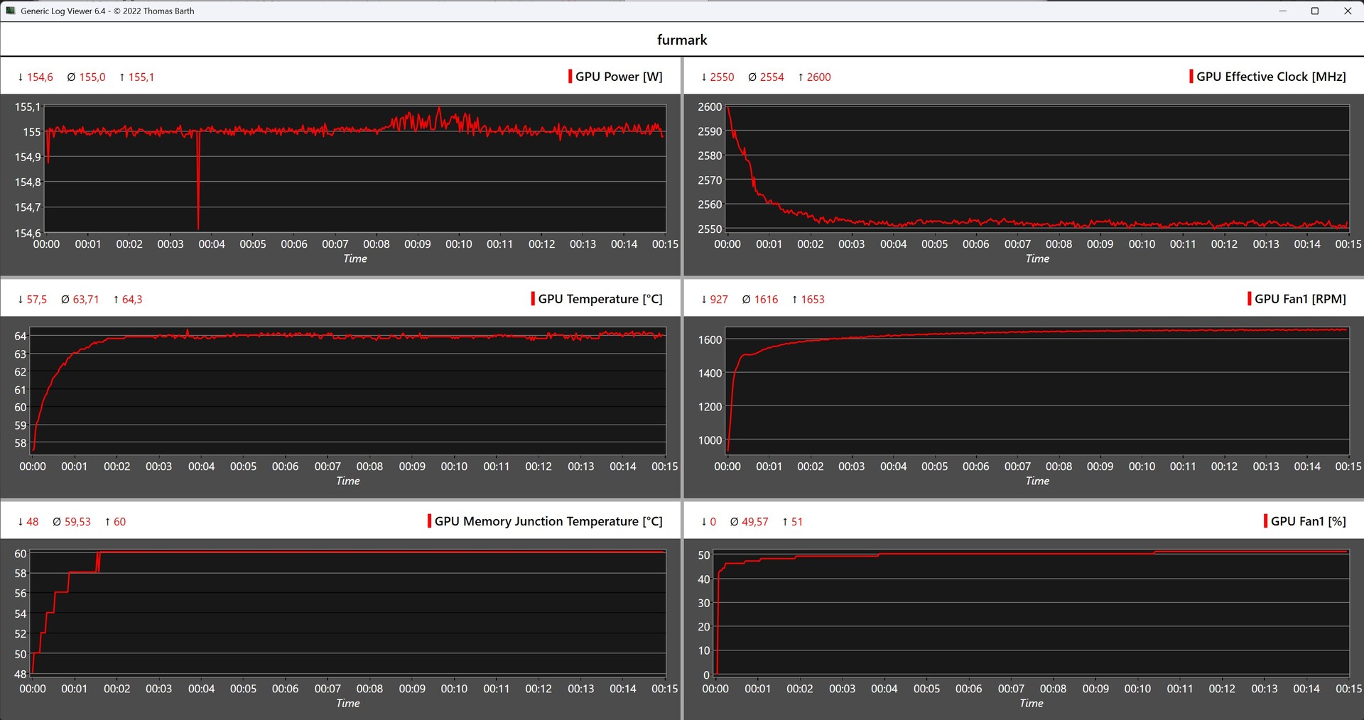
Il consumo energetico rimane modesto, intorno ai 155 watt, e il sistema di raffreddamento integrato funziona in modo silenzioso anche sotto carico. La scelta di Zotac di utilizzare un classico connettore di alimentazione a 6+2 pin aggiunge comodità agli utenti con alimentatori più vecchi. Nel complesso, RTX 5060 AMP è una soluzione ben realizzata per i giochi Full HD. Sebbene i limitati 8 GB di VRAM possano influire sulla redditività a lungo termine, coloro che giocano principalmente a 1080p e hanno esigenze di prestazioni moderate troveranno un pacchetto efficiente e compatto.
Pro
Contro
Prezzo e disponibilità
In Germania, Zotac Gaming GeForce RTX 5060 AMP è attualmente disponibile a partire da 339 euro presso Notebooksbilliger, ad esempio.
Sommario
- Verdetto: solida carta Blackwell di base con un'attrattiva limitata a lungo termine
- Specifiche
- Caso e prime impressioni
- Prestazioni - Notevole miglioramento rispetto a GeForce RTX 4060
- Parametri di riferimento sintetici - Appena dietro la RTX 5060 Ti di GeForce
- Prestazioni di gioco - Il divario con la RTX 5060 Ti di GeForce si allarga notevolmente
- Emissioni - 155 watt e un concetto di raffreddamento silenzioso
- Gestione dell'alimentazione - Economica, ma meno efficiente di altre GPU Blackwell
- Valutazione complessiva di Notebookcheck
I nostri Top 10
» Top 10 Portatili Multimedia
» Top 10 Portatili Gaming
» Top 10 Portatili Gaming Leggeri
» Top 10 Portatili da Ufficio e Business economici
» Top 10 Portatili Premium da Ufficio/Business
» Top 10 Portatili sotto i 300 Euro
» Top 10 Portatili sotto i 500 Euro
» Top 10 dei Portatili Workstation
» Top 10 Subnotebooks
» Top 10 Ultrabooks
» Top 10 Convertibili
» Top 10 Tablets
» Top 10 Tablets Windows
» Top 10 Smartphones
Zotac Gaming GeForce RTX 5060 AMP è costruita attorno al nuovo chip GB205 di Nvidia e rappresenta l'ingresso più conveniente nella serie di GPU desktop Blackwell. Sebbene erediti diverse caratteristiche dai modelli di livello superiore - come l'ultima versione di DLSS e l'innovativa Multi-Frame Generation (MFG) - queste sono implementate con un'attenzione particolare all'efficienza e alla riduzione del consumo energetico. In pratica, tuttavia, i vantaggi di queste tecnologie non sono sempre convincenti, come vedremo in dettaglio.
Rispetto alla RTX 5060 Ti, la RTX 5060 standard è dotata di un minor numero di unità shader e, in alcuni casi, di una minore quantità di memoria video, sebbene il modello Ti sia disponibile anche con soli 8 GB. La RTX 5060 include sempre 8 GB di memoria GDDR7; attualmente non è prevista una variante da 16 GB. Sebbene la nuova architettura Blackwell offra un notevole miglioramento della larghezza di banda della memoria rispetto alle RTX 4060 e RTX 3060, il limite di 8 GB di VRAM continua a essere un inconveniente critico quando si gioca con alcuni titoli moderni.
Ulteriori test sulle schede grafiche Blackwell di Nvidia:
Specifiche
Caso e prime impressioni
Zotac Gaming GeForce RTX 5060 AMP è il modello di punta della linea RTX 5060 di Zotac. Questo posizionamento si riflette anche nel suo prezzo, che tende ad essere superiore a quello delle più convenienti Zotac Gaming GeForce RTX 5060 Twin Edge OC e Zotac Gaming GeForce RTX 5060 Solo, a seconda della disponibilità sul mercato. Tuttavia, l'edizione AMP si differenzia anche in termini di specifiche, offrendo velocità di clock della GPU leggermente superiori e un limite di potenza aumentato fino a 155 watt.
Il design è sobrio, senza illuminazione RGB, e privilegia la praticità. Due grandi ventole dai bordi arrotondati garantiscono un raffreddamento silenzioso ed efficiente, mentre una piastra posteriore in metallo aggiunge stabilità strutturale e protegge il PCB. Grazie alle sue dimensioni compatte, la scheda si inserisce facilmente nei case più piccoli ed è anche predisposta per l'SFR, il che la rende una scelta adatta per i PC compatti o con problemi di spazio.
Prestazioni - Notevole miglioramento rispetto a GeForce RTX 4060
Zotac Gaming GeForce RTX 5060 AMP è costruito sull'architettura Blackwell di Nvidia e dispone di 3.840 core CUDA abbinati a 8 GB di VRAM GDDR7, collegati tramite un'interfaccia a 128 bit che offre una larghezza di banda di 448 GB/s. Questa configurazione offre prestazioni notevolmente superiori rispetto alla precedente generazione di GeForce RTX 4060, che si basa sull'architettura Ada Lovelace. Tuttavia, questo aumento delle prestazioni comporta un aumento del consumo energetico.
Nonostante i miglioramenti architettonici, la mancanza di progressi nella capacità VRAM è deludente. L'uso continuato di soli 8 GB limita il potenziale della scheda negli scenari esigenti e nei titoli moderni che richiedono più memoria video, soprattutto con impostazioni di texture più elevate o quando si attivano funzioni avanzate come DLSS e generazione di fotogrammi.
Dati tecnici a confronto
| Caratteristiche | RTX 5090 (FE) | RTX 5080 (FE) | RTX 5070 Ti | RTX 5070 | RTX 5060 Ti | RTX 5060 | RTX 4060 | RTX 3060 |
| Chip | GB202 | GB203 | GB203 | GB205 | GB206 | GB205 | AD107 | GA106 |
| Processo FinFET | 4 nm | 4 nm | 4 nm | 4 nm | 4 nm | 4nm | 4 nm | 8 nm |
| CUDA Cores | 21.760 | 10.752 | 8.960 | 6.144 | 4.608 | 3.840 | 3.072 | 3.584 |
| Unità di texture | 680 | 336 | 280 | 192 | 144 | 120 | 96 | 112 |
| Nuclei Tensori | 680 5a Gen. | 336 5a Gen. | 280 5a Gen. | 192 5a Gen. | 144 5a Gen. | 120 5a Gen. | 96 4a Gen. | 112 3a Gen. |
| Core RT | 170 | 84 | 70 | 48 | 36 | 30 | 24 | 28 |
| GPU Base Clock | 2.010 MHz | 2.295 MHz | 2.295 MHz | 2,325 MHz | 2.407 MHz | 2.280 MHz | 1.830 MHz | 1.320 MHz |
| GPU Boost Clock | 2.407 MHz | 2.617 MHz | 2.452 MHz | 2.512 MHz | 2.572 MHz | 2.497 MHz | 2.460 MHz | 1.777 MHz |
| Bus di memoria | 512 bit | 256 bit | 256 bit | 192 bit | 128 bit | 128 bit | 128 bit | 192 bit |
| Larghezza di banda della memoria | 1.792 GB/s | 960 GB/s | 896 GB/s | 672 GB/s | 448 GB/s | 448GB/s | 272 GB/s | 360 GB/s |
| Memoria video | 32 GB GDDR7 | 16 GB GDDR7 | 16 GB GDDR7 | 12 GB GDDR7 | 8 / 16 GB GDDR7 | 8 GB GDDR7 | 8 GB GDDR6 | 12 GB GDDR6 |
| TGP (Potenza Grafica Totale) | 575 W | 360 W | 300 W | 250 W | 180 W | 145 W | 115 W | 170 W |
Condizioni del test
Per questo test, un AMD Ryzen 7 9800X3D è stato utilizzato in combinazione con una scheda madre ASRock X870E Taichi. Zotac Gaming GeForce RTX 5060 AMP è stata testata nella sua configurazione di fabbrica, senza modificare né il limite di potenza né le velocità di clock della GPU.
Parametri di riferimento sintetici - Appena dietro la RTX 5060 Ti di GeForce
I benchmark sintetici di Zotac Gaming GeForce RTX 5060 AMP confermano le sue solide prestazioni. Rispetto al suo diretto predecessore, la RTX 4060, il nuovo modello offre un aumento delle prestazioni di circa il 30 percento, soprattutto alla risoluzione di 1080p. Se confrontato con la GeForce RTX 5060 Tila differenza di prestazioni è relativamente bassa, poco più del dieci per cento, evidenziando il potenziale della RTX 5060 nonostante il numero ridotto di core e il budget energetico.
| Performance rating - Percent | |
| Nvidia GeForce RTX 5090 Founders Edition | |
| Palit GeForce RTX 4090 GameRock OC | |
| Asus TUF Gaming GeForce RTX 5080 OC | |
| XFX Speedster MERC 310 Radeon RX 7900 XTX | |
| KFA2 GeForce RTX 5070 Ti 1-Click OC | |
| AMD Radeon RX 9070 XT | |
| KFA2 GeForce RTX 5070 1-Click OC | |
| AMD Radeon RX 9070 | |
| Nvidia GeForce RTX 3090 FE | |
| KFA2 GeForce RTX 4070 EX Gamer | |
| Asus TUF Gaming GeForce RTX 5060 Ti OC | |
| Zotac GeForce RTX 5060 AMP | |
| ASUS Dual GeForce RTX 4060 EVO OC | |
| ASUS TUF Gaming GeForce RTX 3060 | |
| 3DMark | |
| 2560x1440 Time Spy Graphics | |
| Nvidia GeForce RTX 5090 Founders Edition | |
| Palit GeForce RTX 4090 GameRock OC | |
| Asus TUF Gaming GeForce RTX 5080 OC | |
| XFX Speedster MERC 310 Radeon RX 7900 XTX | |
| AMD Radeon RX 9070 XT | |
| KFA2 GeForce RTX 5070 Ti 1-Click OC | |
| AMD Radeon RX 9070 | |
| KFA2 GeForce RTX 5070 1-Click OC | |
| Nvidia GeForce RTX 3090 FE | |
| KFA2 GeForce RTX 4070 EX Gamer | |
| Asus TUF Gaming GeForce RTX 5060 Ti OC | |
| Zotac GeForce RTX 5060 AMP | |
| ASUS Dual GeForce RTX 4060 EVO OC | |
| ASUS TUF Gaming GeForce RTX 3060 | |
| Fire Strike Extreme Graphics | |
| Nvidia GeForce RTX 5090 Founders Edition | |
| Palit GeForce RTX 4090 GameRock OC | |
| Asus TUF Gaming GeForce RTX 5080 OC | |
| XFX Speedster MERC 310 Radeon RX 7900 XTX | |
| KFA2 GeForce RTX 5070 Ti 1-Click OC | |
| AMD Radeon RX 9070 XT | |
| AMD Radeon RX 9070 | |
| KFA2 GeForce RTX 5070 1-Click OC | |
| Nvidia GeForce RTX 3090 FE | |
| KFA2 GeForce RTX 4070 EX Gamer | |
| Asus TUF Gaming GeForce RTX 5060 Ti OC | |
| Zotac GeForce RTX 5060 AMP | |
| ASUS Dual GeForce RTX 4060 EVO OC | |
| ASUS TUF Gaming GeForce RTX 3060 | |
| Steel Nomad Score | |
| Nvidia GeForce RTX 5090 Founders Edition (Vulkan) | |
| Nvidia GeForce RTX 5090 Founders Edition (DX12) | |
| Palit GeForce RTX 4090 GameRock OC (Vulkan) | |
| Palit GeForce RTX 4090 GameRock OC (DX12) | |
| Asus TUF Gaming GeForce RTX 5080 OC (Vulkan) | |
| Asus TUF Gaming GeForce RTX 5080 OC (DX12) | |
| AMD Radeon RX 9070 XT (Vulkan) | |
| AMD Radeon RX 9070 XT (DX12) | |
| XFX Speedster MERC 310 Radeon RX 7900 XTX (Vulkan) | |
| XFX Speedster MERC 310 Radeon RX 7900 XTX (DX12) | |
| KFA2 GeForce RTX 5070 Ti 1-Click OC (Vulkan) | |
| KFA2 GeForce RTX 5070 Ti 1-Click OC (DX12) | |
| AMD Radeon RX 9070 (Vulkan) | |
| AMD Radeon RX 9070 (DX12) | |
| KFA2 GeForce RTX 5070 1-Click OC (Vulkan) | |
| KFA2 GeForce RTX 5070 1-Click OC (DX12) | |
| Nvidia GeForce RTX 3090 FE (Vulkan) | |
| Nvidia GeForce RTX 3090 FE (DX12) | |
| KFA2 GeForce RTX 4070 EX Gamer (Vulkan) | |
| KFA2 GeForce RTX 4070 EX Gamer (DX12) | |
| Asus TUF Gaming GeForce RTX 5060 Ti OC (Vulkan) | |
| Asus TUF Gaming GeForce RTX 5060 Ti OC (DX12) | |
| Zotac GeForce RTX 5060 AMP (Vulkan) | |
| Zotac GeForce RTX 5060 AMP (DX12) | |
| ASUS Dual GeForce RTX 4060 EVO OC (Vulkan) | |
| ASUS Dual GeForce RTX 4060 EVO OC (DX12) | |
| ASUS TUF Gaming GeForce RTX 3060 (Vulkan) | |
| ASUS TUF Gaming GeForce RTX 3060 (DX12) | |
| 2560x1440 Port Royal Graphics | |
| Nvidia GeForce RTX 5090 Founders Edition | |
| Palit GeForce RTX 4090 GameRock OC | |
| Asus TUF Gaming GeForce RTX 5080 OC | |
| KFA2 GeForce RTX 5070 Ti 1-Click OC | |
| AMD Radeon RX 9070 XT | |
| XFX Speedster MERC 310 Radeon RX 7900 XTX | |
| AMD Radeon RX 9070 | |
| KFA2 GeForce RTX 5070 1-Click OC | |
| Nvidia GeForce RTX 3090 FE | |
| KFA2 GeForce RTX 4070 EX Gamer | |
| Asus TUF Gaming GeForce RTX 5060 Ti OC | |
| Zotac GeForce RTX 5060 AMP | |
| ASUS Dual GeForce RTX 4060 EVO OC | |
| ASUS TUF Gaming GeForce RTX 3060 | |
| 2560x1440 Speed Way Score | |
| Nvidia GeForce RTX 5090 Founders Edition | |
| Palit GeForce RTX 4090 GameRock OC | |
| Asus TUF Gaming GeForce RTX 5080 OC | |
| KFA2 GeForce RTX 5070 Ti 1-Click OC | |
| XFX Speedster MERC 310 Radeon RX 7900 XTX | |
| AMD Radeon RX 9070 XT | |
| KFA2 GeForce RTX 5070 1-Click OC | |
| AMD Radeon RX 9070 | |
| Nvidia GeForce RTX 3090 FE | |
| KFA2 GeForce RTX 4070 EX Gamer | |
| Asus TUF Gaming GeForce RTX 5060 Ti OC | |
| Zotac GeForce RTX 5060 AMP | |
| ASUS Dual GeForce RTX 4060 EVO OC | |
| ASUS TUF Gaming GeForce RTX 3060 | |
| Unigine Heaven 4.0 | |
| Extreme Preset DX11 | |
| Nvidia GeForce RTX 5090 Founders Edition | |
| Palit GeForce RTX 4090 GameRock OC | |
| Asus TUF Gaming GeForce RTX 5080 OC | |
| XFX Speedster MERC 310 Radeon RX 7900 XTX | |
| KFA2 GeForce RTX 5070 Ti 1-Click OC | |
| KFA2 GeForce RTX 5070 1-Click OC | |
| Nvidia GeForce RTX 3090 FE | |
| AMD Radeon RX 9070 XT | |
| AMD Radeon RX 9070 | |
| KFA2 GeForce RTX 4070 EX Gamer | |
| Asus TUF Gaming GeForce RTX 5060 Ti OC | |
| Zotac GeForce RTX 5060 AMP | |
| ASUS Dual GeForce RTX 4060 EVO OC | |
| ASUS TUF Gaming GeForce RTX 3060 | |
| Extreme Preset OpenGL | |
| Nvidia GeForce RTX 5090 Founders Edition | |
| Palit GeForce RTX 4090 GameRock OC | |
| Asus TUF Gaming GeForce RTX 5080 OC | |
| XFX Speedster MERC 310 Radeon RX 7900 XTX | |
| KFA2 GeForce RTX 5070 Ti 1-Click OC | |
| KFA2 GeForce RTX 5070 1-Click OC | |
| AMD Radeon RX 9070 XT | |
| AMD Radeon RX 9070 | |
| Nvidia GeForce RTX 3090 FE | |
| KFA2 GeForce RTX 4070 EX Gamer | |
| Asus TUF Gaming GeForce RTX 5060 Ti OC | |
| Zotac GeForce RTX 5060 AMP | |
| ASUS Dual GeForce RTX 4060 EVO OC | |
| ASUS TUF Gaming GeForce RTX 3060 | |
| Unigine Valley 1.0 | |
| 1920x1080 Extreme HD DirectX AA:x8 | |
| Palit GeForce RTX 4090 GameRock OC | |
| Nvidia GeForce RTX 5090 Founders Edition | |
| Asus TUF Gaming GeForce RTX 5080 OC | |
| XFX Speedster MERC 310 Radeon RX 7900 XTX | |
| KFA2 GeForce RTX 5070 Ti 1-Click OC | |
| KFA2 GeForce RTX 5070 1-Click OC | |
| Nvidia GeForce RTX 3090 FE | |
| AMD Radeon RX 9070 XT | |
| AMD Radeon RX 9070 | |
| KFA2 GeForce RTX 4070 EX Gamer | |
| Asus TUF Gaming GeForce RTX 5060 Ti OC | |
| Zotac GeForce RTX 5060 AMP | |
| ASUS Dual GeForce RTX 4060 EVO OC | |
| ASUS TUF Gaming GeForce RTX 3060 | |
| 1920x1080 Extreme HD Preset OpenGL AA:x8 | |
| Nvidia GeForce RTX 5090 Founders Edition | |
| Palit GeForce RTX 4090 GameRock OC | |
| XFX Speedster MERC 310 Radeon RX 7900 XTX | |
| Asus TUF Gaming GeForce RTX 5080 OC | |
| KFA2 GeForce RTX 5070 Ti 1-Click OC | |
| KFA2 GeForce RTX 5070 1-Click OC | |
| Nvidia GeForce RTX 3090 FE | |
| AMD Radeon RX 9070 XT | |
| AMD Radeon RX 9070 | |
| KFA2 GeForce RTX 4070 EX Gamer | |
| Asus TUF Gaming GeForce RTX 5060 Ti OC | |
| Zotac GeForce RTX 5060 AMP | |
| ASUS Dual GeForce RTX 4060 EVO OC | |
| ASUS TUF Gaming GeForce RTX 3060 | |
| Affinity Photo 2 - Combined (Single / Multi GPU) | |
| XFX Speedster MERC 310 Radeon RX 7900 XTX | |
| AMD Radeon RX 9070 | |
| AMD Radeon RX 9070 XT | |
| Palit GeForce RTX 4090 GameRock OC | |
| Asus TUF Gaming GeForce RTX 5080 OC | |
| Nvidia GeForce RTX 5090 Founders Edition | |
| KFA2 GeForce RTX 4070 EX Gamer | |
| KFA2 GeForce RTX 5070 Ti 1-Click OC | |
| Nvidia GeForce RTX 3090 FE | |
| KFA2 GeForce RTX 5070 1-Click OC | |
| ASUS TUF Gaming GeForce RTX 3060 | |
| ASUS Dual GeForce RTX 4060 EVO OC | |
| Zotac GeForce RTX 5060 AMP | |
| Asus TUF Gaming GeForce RTX 5060 Ti OC | |
| V-Ray Benchmark Next 4.10 - GPU | |
| Nvidia GeForce RTX 5090 Founders Edition (v4.10.07 ) | |
| Palit GeForce RTX 4090 GameRock OC (v4.10.07 ) | |
| Asus TUF Gaming GeForce RTX 5080 OC (v4.10.07 ) | |
| KFA2 GeForce RTX 5070 Ti 1-Click OC (v4.10.07 ) | |
| KFA2 GeForce RTX 5070 1-Click OC (v4.10.07 ) | |
| KFA2 GeForce RTX 4070 EX Gamer (v4.10.07 ) | |
| Nvidia GeForce RTX 3090 FE (v4.10.07 ) | |
| Asus TUF Gaming GeForce RTX 5060 Ti OC (v4.10.07 ) | |
| Zotac GeForce RTX 5060 AMP (v4.10.07 ) | |
| ASUS Dual GeForce RTX 4060 EVO OC (v4.10.07 ) | |
| ASUS TUF Gaming GeForce RTX 3060 (v4.10.07 ) | |
| XFX Speedster MERC 310 Radeon RX 7900 XTX (v4.10.07 ) | |
| AMD Radeon RX 9070 (v4.10.07 ) | |
| AMD Radeon RX 9070 XT (v4.10.07 ) | |
Applicazioni professionali
Zotac Gaming GeForce RTX 5060 AMP è chiaramente inferiore a GeForce RTX 5070 in termini di prestazioni, ma rimane a breve distanza dalla RTX 5060 Ti nei test sintetici. Per i carichi di lavoro occasionali semi-professionali, come il rendering 3D o la creazione di contenuti accelerati dalla GPU, la scheda non è la scelta ideale a causa delle sue risorse limitate. Un notevole passo avanti nelle prestazioni si ottiene solo con la RTX 5070. Inoltre, AMD offre una forte concorrenza in questo segmento con le sue schede grafiche basate su RDNA 4, che spesso offrono un valore o prestazioni migliori in determinati carichi di lavoro.
| Zotac GeForce RTX 5060 AMP R7 9800X3D | ASUS TUF Gaming GeForce RTX 3060 R7 9800X3D | ASUS Dual GeForce RTX 4060 EVO OC R7 9800X3D | Asus TUF Gaming GeForce RTX 5060 Ti OC R7 9800X3D | KFA2 GeForce RTX 5070 1-Click OC R7 9800X3D | KFA2 GeForce RTX 5070 Ti 1-Click OC R7 9800X3D | Asus TUF Gaming GeForce RTX 5080 OC R7 9800X3D | Nvidia GeForce RTX 5090 Founders Edition R7 9800X3D | KFA2 GeForce RTX 4070 EX Gamer R7 9800X3D | Palit GeForce RTX 4090 GameRock OC R7 9800X3D | AMD Radeon RX 9070 R7 9800X3D | AMD Radeon RX 9070 XT R7 9800X3D | XFX Speedster MERC 310 Radeon RX 7900 XTX R7 9800X3D | |
|---|---|---|---|---|---|---|---|---|---|---|---|---|---|
| SPECviewperf 2020 | -28% | -15% | 12% | 49% | 68% | 111% | 193% | 24% | 138% | 210% | 252% | 252% | |
| 3840x2160 Medical (medical-03) (fps) | 15.9 | 9.89 -38% | 12.3 -23% | 17.9 13% | 23.2 46% | 29.7 87% | 34.8 119% | 51.2 222% | 20.7 30% | 43.4 173% | 131 724% | 156 881% | 107 573% |
| 3840x2160 Maya (maya-06) (fps) | 265 | 171 -35% | 198 -25% | 280 6% | 414 56% | 479 81% | 565 113% | 697 163% | 313 18% | 610 130% | 377 42% | 405 53% | 565 113% |
| 3840x2160 Energy (energy-03) (fps) | 44.2 | 37.3 -16% | 52.2 18% | 54.1 22% | 70.8 60% | 61.9 40% | 115 160% | 196 343% | 57.3 30% | 138 212% | 109 147% | 136 208% | 194 339% |
| 3840x2160 Creo (creo-03) (fps) | 97.7 | 75.5 -23% | 85.2 -13% | 101 3% | 117 20% | 124 27% | 130 33% | 136 39% | 111 14% | 133 36% | 195 100% | 205 110% | 223 128% |
| 3840x2160 CATIA (catia-06) (fps) | 43.2 | 29.6 -31% | 33.9 -22% | 45.1 4% | 62.5 45% | 72.2 67% | 82.5 91% | 109 152% | 49.2 14% | 89.9 108% | 129 199% | 133 208% | 149 245% |
| 3840x2160 3ds Max (3dsmax-07) (fps) | 88 | 64.8 -26% | 64 -27% | 110 25% | 148 68% | 182 107% | 217 147% | 297 238% | 123 40% | 235 167% | 128 45% | 134 52% | 187 113% |
SPECworkstation 4.0: Graphics Score | Accelerator Score | Viewport Graphics | HandBrake | ONNX Inference
| Performance rating | |
| XFX Speedster MERC 310 Radeon RX 7900 XTX | |
| AMD Radeon RX 9070 XT | |
| Zotac Gaming GeForce RTX 5090 SOLID | |
| AMD Radeon RX 9070 | |
| Palit GeForce RTX 4090 GameRock OC | |
| Asus TUF Gaming GeForce RTX 5080 OC | |
| MSI Radeon RX 6950 XT Gaming X Trio | |
| KFA2 GeForce RTX 5070 Ti 1-Click OC | |
| KFA2 GeForce RTX 5070 1-Click OC | |
| KFA2 GeForce RTX 4070 EX Gamer | |
| Nvidia GeForce RTX 3090 FE | |
| Asus TUF Gaming GeForce RTX 5060 Ti OC | |
| Zotac GeForce RTX 5060 AMP | |
| MSI GeForce RTX 3070 Ti Suprim X | |
| ASUS Dual GeForce RTX 4060 EVO OC | |
| ASUS TUF Gaming GeForce RTX 3060 | |
| SPECworkstation 4.0 / Graphics Score | |
| XFX Speedster MERC 310 Radeon RX 7900 XTX | |
| AMD Radeon RX 9070 XT | |
| AMD Radeon RX 9070 | |
| Zotac Gaming GeForce RTX 5090 SOLID | |
| MSI Radeon RX 6950 XT Gaming X Trio | |
| Palit GeForce RTX 4090 GameRock OC | |
| Asus TUF Gaming GeForce RTX 5080 OC | |
| KFA2 GeForce RTX 5070 Ti 1-Click OC | |
| KFA2 GeForce RTX 5070 1-Click OC | |
| Nvidia GeForce RTX 3090 FE | |
| KFA2 GeForce RTX 4070 EX Gamer | |
| Asus TUF Gaming GeForce RTX 5060 Ti OC | |
| Zotac GeForce RTX 5060 AMP | |
| MSI GeForce RTX 3070 Ti Suprim X | |
| ASUS Dual GeForce RTX 4060 EVO OC | |
| ASUS TUF Gaming GeForce RTX 3060 | |
| SPECworkstation 4.0 / Accelerator Score | |
| Zotac Gaming GeForce RTX 5090 SOLID | |
| Palit GeForce RTX 4090 GameRock OC | |
| Asus TUF Gaming GeForce RTX 5080 OC | |
| AMD Radeon RX 9070 XT | |
| AMD Radeon RX 9070 | |
| KFA2 GeForce RTX 5070 Ti 1-Click OC | |
| XFX Speedster MERC 310 Radeon RX 7900 XTX | |
| KFA2 GeForce RTX 5070 1-Click OC | |
| KFA2 GeForce RTX 4070 EX Gamer | |
| Nvidia GeForce RTX 3090 FE | |
| Asus TUF Gaming GeForce RTX 5060 Ti OC | |
| MSI Radeon RX 6950 XT Gaming X Trio | |
| Zotac GeForce RTX 5060 AMP | |
| MSI GeForce RTX 3070 Ti Suprim X | |
| ASUS Dual GeForce RTX 4060 EVO OC | |
| ASUS TUF Gaming GeForce RTX 3060 | |
| SPECworkstation 4.0 / Viewport Graphics | |
| XFX Speedster MERC 310 Radeon RX 7900 XTX | |
| AMD Radeon RX 9070 XT | |
| AMD Radeon RX 9070 | |
| Zotac Gaming GeForce RTX 5090 SOLID | |
| MSI Radeon RX 6950 XT Gaming X Trio | |
| Palit GeForce RTX 4090 GameRock OC | |
| Asus TUF Gaming GeForce RTX 5080 OC | |
| KFA2 GeForce RTX 5070 Ti 1-Click OC | |
| KFA2 GeForce RTX 5070 1-Click OC | |
| Nvidia GeForce RTX 3090 FE | |
| KFA2 GeForce RTX 4070 EX Gamer | |
| Asus TUF Gaming GeForce RTX 5060 Ti OC | |
| Zotac GeForce RTX 5060 AMP | |
| MSI GeForce RTX 3070 Ti Suprim X | |
| ASUS Dual GeForce RTX 4060 EVO OC | |
| ASUS TUF Gaming GeForce RTX 3060 | |
| SPECworkstation 4.0 / HandBrake | |
| AMD Radeon RX 9070 XT | |
| AMD Radeon RX 9070 | |
| XFX Speedster MERC 310 Radeon RX 7900 XTX | |
| Zotac GeForce RTX 5060 AMP | |
| Asus TUF Gaming GeForce RTX 5080 OC | |
| Zotac Gaming GeForce RTX 5090 SOLID | |
| Palit GeForce RTX 4090 GameRock OC | |
| MSI Radeon RX 6950 XT Gaming X Trio | |
| Asus TUF Gaming GeForce RTX 5060 Ti OC | |
| KFA2 GeForce RTX 5070 1-Click OC | |
| ASUS Dual GeForce RTX 4060 EVO OC | |
| KFA2 GeForce RTX 4070 EX Gamer | |
| KFA2 GeForce RTX 5070 Ti 1-Click OC | |
| Nvidia GeForce RTX 3090 FE | |
| ASUS TUF Gaming GeForce RTX 3060 | |
| MSI GeForce RTX 3070 Ti Suprim X | |
| SPECworkstation 4.0 / ONNX Inference | |
| Zotac Gaming GeForce RTX 5090 SOLID | |
| KFA2 GeForce RTX 5070 Ti 1-Click OC | |
| KFA2 GeForce RTX 5070 1-Click OC | |
| Palit GeForce RTX 4090 GameRock OC | |
| XFX Speedster MERC 310 Radeon RX 7900 XTX | |
| AMD Radeon RX 9070 XT | |
| Asus TUF Gaming GeForce RTX 5080 OC | |
| KFA2 GeForce RTX 4070 EX Gamer | |
| MSI Radeon RX 6950 XT Gaming X Trio | |
| Asus TUF Gaming GeForce RTX 5060 Ti OC | |
| AMD Radeon RX 9070 | |
| Nvidia GeForce RTX 3090 FE | |
| Zotac GeForce RTX 5060 AMP | |
| MSI GeForce RTX 3070 Ti Suprim X | |
| ASUS TUF Gaming GeForce RTX 3060 | |
| ASUS Dual GeForce RTX 4060 EVO OC | |
SPECworkstation 4.0: Graphics Score | Accelerator Score | Viewport Graphics | HandBrake | ONNX Inference
Prestazioni di gioco - Il divario con la RTX 5060 Ti di GeForce si allarga notevolmente
Zotac Gaming GeForce RTX 5060 AMP offre prestazioni adeguate per la maggior parte dei titoli attuali. Tuttavia, i giochi più recenti e più esigenti, come The Elder Scrolls IV: Oblivion Remastered, potrebberorichiedere impostazioni di dettaglio ridotte per mantenere frame rate giocabili. Per i giocatori che puntano alla risoluzione di 1080p, la RTX 5060 rimane un'opzione valida, anche se il divario di prestazioni rispetto alla recente recensione della RTX 5060 Ti diventa più evidente nel gioco reale rispetto ai benchmark sintetici.
Gli 8 GB di VRAM stanno diventando sempre più un collo di bottiglia, anche a 1080p. Funzioni come DLSS e Frame Generation aumentano ulteriormente le richieste di memoria, sottolineando l'importanza di avere una memoria video sufficiente. Sebbene la RTX 5060 benefici di una larghezza di banda di memoria superiore rispetto alla RTX 4060, questo miglioramento non è sufficiente per eliminare i problemi legati alla capacità limitata della VRAM. Quando la memoria è insufficiente, gli utenti possono riscontrare crash del gioco, errori di caricamento o problemi di avvio, come si è visto in Indiana Jones e il Grande Cerchio. Il caricamento incompleto delle texture, come nel caso di Space Marine 2, è un altro sintomo. Questi problemi non sono esclusivi della RTX 5060, ma sono comuni a tutte le GPU con memoria video insufficiente.
Quando la VRAM si esaurisce - esempio Space Marine 2: 8 GB vs 16 GB (preset 1080p Ultra)
Il benchmarking separato di DLSS e Frame Generation non è essenziale per Zotac Gaming GeForce RTX 5060 AMP, data la sua configurazione limitata a 8 GB di VRAM. Sebbene entrambe le tecnologie siano supportate e possano essere attivate, la loro efficacia varia in modo significativo a seconda del gioco e della percezione individuale.
Nel nostro test utilizzando Doom: The Dark Ages come esempio, DLSS e MFG4 hanno raggiunto tassi di frame rate di circa 200 fps a 1080p con impostazioni massime. Tuttavia, nonostante l'elevato numero di fotogrammi, il gameplay è risultato lento e poco reattivo, il che ha portato a un'esperienza insoddisfacente. Allo stato attuale, l'implementazione non è del tutto convincente. Le future patch dei giochi o gli aggiornamenti dei driver potrebbero migliorare le prestazioni e la reattività, ma per il momento queste caratteristiche non migliorano in modo consistente l'esperienza dell'utente sulla RTX 5060.
1080p ultra no dlss no fg
| Performance rating - Percent | |
| Nvidia GeForce RTX 5090 Founders Edition | |
| Palit GeForce RTX 4090 GameRock OC | |
| Asus TUF Gaming GeForce RTX 5080 OC | |
| XFX Speedster MERC 310 Radeon RX 7900 XTX | |
| AMD Radeon RX 9070 XT | |
| KFA2 GeForce RTX 5070 Ti 1-Click OC | |
| AMD Radeon RX 9070 | |
| KFA2 GeForce RTX 5070 1-Click OC | |
| Nvidia GeForce RTX 3090 FE | |
| KFA2 GeForce RTX 4070 EX Gamer | |
| Asus TUF Gaming GeForce RTX 5060 Ti OC | |
| Zotac GeForce RTX 5060 AMP | |
| ASUS Dual GeForce RTX 4060 EVO OC | |
| ASUS TUF Gaming GeForce RTX 3060 | |
| The Witcher 3 - 1920x1080 Ultra Graphics & Postprocessing (HBAO+) | |
| Nvidia GeForce RTX 5090 Founders Edition | |
| Palit GeForce RTX 4090 GameRock OC | |
| XFX Speedster MERC 310 Radeon RX 7900 XTX | |
| Asus TUF Gaming GeForce RTX 5080 OC | |
| AMD Radeon RX 9070 XT | |
| KFA2 GeForce RTX 5070 Ti 1-Click OC | |
| AMD Radeon RX 9070 | |
| KFA2 GeForce RTX 5070 1-Click OC | |
| Nvidia GeForce RTX 3090 FE | |
| KFA2 GeForce RTX 4070 EX Gamer | |
| Asus TUF Gaming GeForce RTX 5060 Ti OC | |
| Zotac GeForce RTX 5060 AMP | |
| ASUS Dual GeForce RTX 4060 EVO OC | |
| ASUS TUF Gaming GeForce RTX 3060 | |
| Hogwarts Legacy - 1920x1080 Ultra Preset AA:High T | |
| Nvidia GeForce RTX 5090 Founders Edition | |
| Asus TUF Gaming GeForce RTX 5080 OC | |
| Palit GeForce RTX 4090 GameRock OC | |
| XFX Speedster MERC 310 Radeon RX 7900 XTX | |
| AMD Radeon RX 9070 XT | |
| KFA2 GeForce RTX 5070 Ti 1-Click OC | |
| AMD Radeon RX 9070 | |
| KFA2 GeForce RTX 5070 1-Click OC | |
| Nvidia GeForce RTX 3090 FE | |
| Asus TUF Gaming GeForce RTX 5060 Ti OC | |
| KFA2 GeForce RTX 4070 EX Gamer | |
| Zotac GeForce RTX 5060 AMP | |
| ASUS Dual GeForce RTX 4060 EVO OC | |
| ASUS TUF Gaming GeForce RTX 3060 | |
| Baldur's Gate 3 - 1920x1080 Ultra Preset AA:T | |
| Nvidia GeForce RTX 5090 Founders Edition | |
| Palit GeForce RTX 4090 GameRock OC | |
| XFX Speedster MERC 310 Radeon RX 7900 XTX | |
| Asus TUF Gaming GeForce RTX 5080 OC | |
| KFA2 GeForce RTX 5070 Ti 1-Click OC | |
| AMD Radeon RX 9070 XT | |
| AMD Radeon RX 9070 | |
| KFA2 GeForce RTX 5070 1-Click OC | |
| Nvidia GeForce RTX 3090 FE | |
| KFA2 GeForce RTX 4070 EX Gamer | |
| Asus TUF Gaming GeForce RTX 5060 Ti OC | |
| Zotac GeForce RTX 5060 AMP | |
| ASUS Dual GeForce RTX 4060 EVO OC | |
| ASUS TUF Gaming GeForce RTX 3060 | |
| Cyberpunk 2077 - 1920x1080 Ultra Preset (FSR off) | |
| Palit GeForce RTX 4090 GameRock OC | |
| Asus TUF Gaming GeForce RTX 5080 OC | |
| Nvidia GeForce RTX 5090 Founders Edition | |
| XFX Speedster MERC 310 Radeon RX 7900 XTX | |
| KFA2 GeForce RTX 5070 Ti 1-Click OC | |
| AMD Radeon RX 9070 XT | |
| AMD Radeon RX 9070 | |
| KFA2 GeForce RTX 5070 1-Click OC | |
| Nvidia GeForce RTX 3090 FE | |
| Asus TUF Gaming GeForce RTX 5060 Ti OC | |
| KFA2 GeForce RTX 4070 EX Gamer | |
| Zotac GeForce RTX 5060 AMP | |
| ASUS Dual GeForce RTX 4060 EVO OC | |
| ASUS TUF Gaming GeForce RTX 3060 | |
| Alan Wake 2 - 1920x1080 High Preset | |
| Nvidia GeForce RTX 5090 Founders Edition | |
| Palit GeForce RTX 4090 GameRock OC | |
| XFX Speedster MERC 310 Radeon RX 7900 XTX | |
| AMD Radeon RX 9070 XT | |
| Asus TUF Gaming GeForce RTX 5080 OC | |
| AMD Radeon RX 9070 | |
| KFA2 GeForce RTX 5070 Ti 1-Click OC | |
| KFA2 GeForce RTX 5070 1-Click OC | |
| Nvidia GeForce RTX 3090 FE | |
| KFA2 GeForce RTX 4070 EX Gamer | |
| Asus TUF Gaming GeForce RTX 5060 Ti OC | |
| Zotac GeForce RTX 5060 AMP | |
| ASUS Dual GeForce RTX 4060 EVO OC | |
| ASUS TUF Gaming GeForce RTX 3060 | |
| F1 24 - 1920x1080 Ultra High Preset AA:T AF:16x | |
| Nvidia GeForce RTX 5090 Founders Edition | |
| Palit GeForce RTX 4090 GameRock OC | |
| Asus TUF Gaming GeForce RTX 5080 OC | |
| AMD Radeon RX 9070 XT | |
| KFA2 GeForce RTX 5070 Ti 1-Click OC | |
| AMD Radeon RX 9070 | |
| XFX Speedster MERC 310 Radeon RX 7900 XTX | |
| KFA2 GeForce RTX 5070 1-Click OC | |
| Nvidia GeForce RTX 3090 FE | |
| KFA2 GeForce RTX 4070 EX Gamer | |
| Asus TUF Gaming GeForce RTX 5060 Ti OC | |
| Zotac GeForce RTX 5060 AMP | |
| ASUS Dual GeForce RTX 4060 EVO OC | |
| ASUS TUF Gaming GeForce RTX 3060 | |
| Black Myth: Wukong - 1920x1080 cinematic TSR 100 | |
| Nvidia GeForce RTX 5090 Founders Edition | |
| Palit GeForce RTX 4090 GameRock OC | |
| Asus TUF Gaming GeForce RTX 5080 OC | |
| XFX Speedster MERC 310 Radeon RX 7900 XTX | |
| AMD Radeon RX 9070 XT | |
| KFA2 GeForce RTX 5070 Ti 1-Click OC | |
| AMD Radeon RX 9070 | |
| KFA2 GeForce RTX 5070 1-Click OC | |
| Nvidia GeForce RTX 3090 FE | |
| KFA2 GeForce RTX 4070 EX Gamer | |
| Asus TUF Gaming GeForce RTX 5060 Ti OC | |
| Zotac GeForce RTX 5060 AMP | |
| ASUS Dual GeForce RTX 4060 EVO OC | |
| ASUS TUF Gaming GeForce RTX 3060 | |
| Star Wars Outlaws - 1920x1080 cinem. ultra | |
| Palit GeForce RTX 4090 GameRock OC | |
| Nvidia GeForce RTX 5090 Founders Edition | |
| Asus TUF Gaming GeForce RTX 5080 OC | |
| KFA2 GeForce RTX 5070 Ti 1-Click OC | |
| AMD Radeon RX 9070 XT | |
| XFX Speedster MERC 310 Radeon RX 7900 XTX | |
| Nvidia GeForce RTX 3090 FE | |
| AMD Radeon RX 9070 | |
| KFA2 GeForce RTX 5070 1-Click OC | |
| KFA2 GeForce RTX 4070 EX Gamer | |
| Asus TUF Gaming GeForce RTX 5060 Ti OC | |
| Zotac GeForce RTX 5060 AMP | |
| ASUS Dual GeForce RTX 4060 EVO OC | |
| ASUS TUF Gaming GeForce RTX 3060 | |
| Call of Duty Black Ops 6 - 1920x1080 Extreme Preset | |
| Nvidia GeForce RTX 5090 Founders Edition | |
| Palit GeForce RTX 4090 GameRock OC | |
| AMD Radeon RX 9070 XT | |
| XFX Speedster MERC 310 Radeon RX 7900 XTX | |
| AMD Radeon RX 9070 | |
| KFA2 GeForce RTX 5070 Ti 1-Click OC | |
| Asus TUF Gaming GeForce RTX 5080 OC | |
| KFA2 GeForce RTX 5070 1-Click OC | |
| KFA2 GeForce RTX 4070 EX Gamer | |
| Nvidia GeForce RTX 3090 FE | |
| Asus TUF Gaming GeForce RTX 5060 Ti OC | |
| Zotac GeForce RTX 5060 AMP | |
| ASUS Dual GeForce RTX 4060 EVO OC | |
| ASUS TUF Gaming GeForce RTX 3060 | |
| Stalker 2 - 1920x1080 Epic Preset | |
| Nvidia GeForce RTX 5090 Founders Edition | |
| Palit GeForce RTX 4090 GameRock OC | |
| Asus TUF Gaming GeForce RTX 5080 OC | |
| KFA2 GeForce RTX 5070 Ti 1-Click OC | |
| XFX Speedster MERC 310 Radeon RX 7900 XTX | |
| AMD Radeon RX 9070 XT | |
| AMD Radeon RX 9070 | |
| KFA2 GeForce RTX 5070 1-Click OC | |
| KFA2 GeForce RTX 4070 EX Gamer | |
| Nvidia GeForce RTX 3090 FE | |
| Asus TUF Gaming GeForce RTX 5060 Ti OC | |
| Zotac GeForce RTX 5060 AMP | |
| ASUS Dual GeForce RTX 4060 EVO OC | |
| ASUS TUF Gaming GeForce RTX 3060 | |
| Indiana Jones and the Great Circle - 1920x1080 Very Ultra Preset | |
| Nvidia GeForce RTX 5090 Founders Edition | |
| Palit GeForce RTX 4090 GameRock OC | |
| Asus TUF Gaming GeForce RTX 5080 OC | |
| XFX Speedster MERC 310 Radeon RX 7900 XTX | |
| KFA2 GeForce RTX 5070 Ti 1-Click OC | |
| AMD Radeon RX 9070 XT | |
| AMD Radeon RX 9070 | |
| KFA2 GeForce RTX 5070 1-Click OC | |
| Nvidia GeForce RTX 3090 FE | |
| KFA2 GeForce RTX 4070 EX Gamer | |
| Asus TUF Gaming GeForce RTX 5060 Ti OC | |
| Zotac GeForce RTX 5060 AMP | |
| ASUS TUF Gaming GeForce RTX 3060 | |
| ASUS Dual GeForce RTX 4060 EVO OC | |
1440p ultra no dlss no fg
| Performance rating - Percent | |
| Nvidia GeForce RTX 5090 Founders Edition | |
| Palit GeForce RTX 4090 GameRock OC | |
| Asus TUF Gaming GeForce RTX 5080 OC | |
| XFX Speedster MERC 310 Radeon RX 7900 XTX | |
| AMD Radeon RX 9070 XT | |
| KFA2 GeForce RTX 5070 Ti 1-Click OC | |
| AMD Radeon RX 9070 | |
| KFA2 GeForce RTX 5070 1-Click OC | |
| Nvidia GeForce RTX 3090 FE | |
| KFA2 GeForce RTX 4070 EX Gamer | |
| Asus TUF Gaming GeForce RTX 5060 Ti OC | |
| Zotac GeForce RTX 5060 AMP | |
| ASUS TUF Gaming GeForce RTX 3060 | |
| ASUS Dual GeForce RTX 4060 EVO OC | |
| The Witcher 3 - 2560x1440 Ultra Graphics & Postprocessing (HBAO+) | |
| Nvidia GeForce RTX 5090 Founders Edition | |
| Palit GeForce RTX 4090 GameRock OC | |
| Asus TUF Gaming GeForce RTX 5080 OC | |
| XFX Speedster MERC 310 Radeon RX 7900 XTX | |
| AMD Radeon RX 9070 XT | |
| KFA2 GeForce RTX 5070 Ti 1-Click OC | |
| AMD Radeon RX 9070 | |
| KFA2 GeForce RTX 5070 1-Click OC | |
| Nvidia GeForce RTX 3090 FE | |
| KFA2 GeForce RTX 4070 EX Gamer | |
| Asus TUF Gaming GeForce RTX 5060 Ti OC | |
| Zotac GeForce RTX 5060 AMP | |
| ASUS Dual GeForce RTX 4060 EVO OC | |
| ASUS TUF Gaming GeForce RTX 3060 | |
| Hogwarts Legacy - 2560x1440 Ultra Preset AA:High T | |
| Nvidia GeForce RTX 5090 Founders Edition | |
| Palit GeForce RTX 4090 GameRock OC | |
| XFX Speedster MERC 310 Radeon RX 7900 XTX | |
| Asus TUF Gaming GeForce RTX 5080 OC | |
| AMD Radeon RX 9070 XT | |
| AMD Radeon RX 9070 | |
| KFA2 GeForce RTX 5070 Ti 1-Click OC | |
| KFA2 GeForce RTX 5070 1-Click OC | |
| Nvidia GeForce RTX 3090 FE | |
| KFA2 GeForce RTX 4070 EX Gamer | |
| Asus TUF Gaming GeForce RTX 5060 Ti OC | |
| Zotac GeForce RTX 5060 AMP | |
| ASUS Dual GeForce RTX 4060 EVO OC | |
| ASUS TUF Gaming GeForce RTX 3060 | |
| Baldur's Gate 3 - 2560x1440 Ultra Preset AA:T | |
| Nvidia GeForce RTX 5090 Founders Edition | |
| Palit GeForce RTX 4090 GameRock OC | |
| Asus TUF Gaming GeForce RTX 5080 OC | |
| XFX Speedster MERC 310 Radeon RX 7900 XTX | |
| KFA2 GeForce RTX 5070 Ti 1-Click OC | |
| AMD Radeon RX 9070 XT | |
| AMD Radeon RX 9070 | |
| KFA2 GeForce RTX 5070 1-Click OC | |
| Nvidia GeForce RTX 3090 FE | |
| KFA2 GeForce RTX 4070 EX Gamer | |
| Asus TUF Gaming GeForce RTX 5060 Ti OC | |
| Zotac GeForce RTX 5060 AMP | |
| ASUS Dual GeForce RTX 4060 EVO OC | |
| ASUS TUF Gaming GeForce RTX 3060 | |
| Cyberpunk 2077 - 2560x1440 Ultra Preset (FSR off) | |
| Nvidia GeForce RTX 5090 Founders Edition | |
| Palit GeForce RTX 4090 GameRock OC | |
| Asus TUF Gaming GeForce RTX 5080 OC | |
| XFX Speedster MERC 310 Radeon RX 7900 XTX | |
| AMD Radeon RX 9070 XT | |
| KFA2 GeForce RTX 5070 Ti 1-Click OC | |
| AMD Radeon RX 9070 | |
| KFA2 GeForce RTX 5070 1-Click OC | |
| Nvidia GeForce RTX 3090 FE | |
| Asus TUF Gaming GeForce RTX 5060 Ti OC | |
| KFA2 GeForce RTX 4070 EX Gamer | |
| Zotac GeForce RTX 5060 AMP | |
| ASUS Dual GeForce RTX 4060 EVO OC | |
| ASUS TUF Gaming GeForce RTX 3060 | |
| Alan Wake 2 - 2560x1440 High Preset | |
| Nvidia GeForce RTX 5090 Founders Edition | |
| Palit GeForce RTX 4090 GameRock OC | |
| XFX Speedster MERC 310 Radeon RX 7900 XTX | |
| AMD Radeon RX 9070 XT | |
| Asus TUF Gaming GeForce RTX 5080 OC | |
| AMD Radeon RX 9070 | |
| KFA2 GeForce RTX 5070 Ti 1-Click OC | |
| KFA2 GeForce RTX 5070 1-Click OC | |
| Nvidia GeForce RTX 3090 FE | |
| KFA2 GeForce RTX 4070 EX Gamer | |
| Asus TUF Gaming GeForce RTX 5060 Ti OC | |
| Zotac GeForce RTX 5060 AMP | |
| ASUS TUF Gaming GeForce RTX 3060 | |
| ASUS Dual GeForce RTX 4060 EVO OC | |
| F1 24 - 2560x1440 Ultra High Preset AA:T AF:16x | |
| Nvidia GeForce RTX 5090 Founders Edition | |
| Palit GeForce RTX 4090 GameRock OC | |
| Asus TUF Gaming GeForce RTX 5080 OC | |
| KFA2 GeForce RTX 5070 Ti 1-Click OC | |
| AMD Radeon RX 9070 XT | |
| AMD Radeon RX 9070 | |
| XFX Speedster MERC 310 Radeon RX 7900 XTX | |
| KFA2 GeForce RTX 5070 1-Click OC | |
| Nvidia GeForce RTX 3090 FE | |
| KFA2 GeForce RTX 4070 EX Gamer | |
| Asus TUF Gaming GeForce RTX 5060 Ti OC | |
| Zotac GeForce RTX 5060 AMP | |
| ASUS Dual GeForce RTX 4060 EVO OC | |
| ASUS TUF Gaming GeForce RTX 3060 | |
| Black Myth: Wukong - 2560x1440 cinematic TSR 100 | |
| Nvidia GeForce RTX 5090 Founders Edition | |
| Palit GeForce RTX 4090 GameRock OC | |
| Asus TUF Gaming GeForce RTX 5080 OC | |
| XFX Speedster MERC 310 Radeon RX 7900 XTX | |
| AMD Radeon RX 9070 XT | |
| KFA2 GeForce RTX 5070 Ti 1-Click OC | |
| AMD Radeon RX 9070 | |
| KFA2 GeForce RTX 5070 1-Click OC | |
| Nvidia GeForce RTX 3090 FE | |
| KFA2 GeForce RTX 4070 EX Gamer | |
| Asus TUF Gaming GeForce RTX 5060 Ti OC | |
| Zotac GeForce RTX 5060 AMP | |
| ASUS Dual GeForce RTX 4060 EVO OC | |
| ASUS TUF Gaming GeForce RTX 3060 | |
| Star Wars Outlaws - 2560x1440 cinem. ultra | |
| Palit GeForce RTX 4090 GameRock OC | |
| Nvidia GeForce RTX 5090 Founders Edition | |
| Asus TUF Gaming GeForce RTX 5080 OC | |
| AMD Radeon RX 9070 XT | |
| KFA2 GeForce RTX 5070 Ti 1-Click OC | |
| XFX Speedster MERC 310 Radeon RX 7900 XTX | |
| AMD Radeon RX 9070 | |
| Nvidia GeForce RTX 3090 FE | |
| KFA2 GeForce RTX 5070 1-Click OC | |
| KFA2 GeForce RTX 4070 EX Gamer | |
| Asus TUF Gaming GeForce RTX 5060 Ti OC | |
| Zotac GeForce RTX 5060 AMP | |
| ASUS Dual GeForce RTX 4060 EVO OC | |
| ASUS TUF Gaming GeForce RTX 3060 | |
| Call of Duty Black Ops 6 - 2560x1440 Extreme Preset | |
| Nvidia GeForce RTX 5090 Founders Edition | |
| XFX Speedster MERC 310 Radeon RX 7900 XTX | |
| AMD Radeon RX 9070 XT | |
| Palit GeForce RTX 4090 GameRock OC | |
| AMD Radeon RX 9070 | |
| KFA2 GeForce RTX 5070 Ti 1-Click OC | |
| Asus TUF Gaming GeForce RTX 5080 OC | |
| KFA2 GeForce RTX 5070 1-Click OC | |
| KFA2 GeForce RTX 4070 EX Gamer | |
| Nvidia GeForce RTX 3090 FE | |
| Asus TUF Gaming GeForce RTX 5060 Ti OC | |
| Zotac GeForce RTX 5060 AMP | |
| ASUS TUF Gaming GeForce RTX 3060 | |
| ASUS Dual GeForce RTX 4060 EVO OC | |
| Stalker 2 - 2560x1440 Epic Preset | |
| Nvidia GeForce RTX 5090 Founders Edition | |
| Palit GeForce RTX 4090 GameRock OC | |
| Asus TUF Gaming GeForce RTX 5080 OC | |
| XFX Speedster MERC 310 Radeon RX 7900 XTX | |
| KFA2 GeForce RTX 5070 Ti 1-Click OC | |
| AMD Radeon RX 9070 XT | |
| AMD Radeon RX 9070 | |
| KFA2 GeForce RTX 5070 1-Click OC | |
| Nvidia GeForce RTX 3090 FE | |
| KFA2 GeForce RTX 4070 EX Gamer | |
| Asus TUF Gaming GeForce RTX 5060 Ti OC | |
| ASUS Dual GeForce RTX 4060 EVO OC | |
| ASUS TUF Gaming GeForce RTX 3060 | |
| Zotac GeForce RTX 5060 AMP | |
| Indiana Jones and the Great Circle - 2560x1440 Very Ultra Preset | |
| Nvidia GeForce RTX 5090 Founders Edition | |
| Palit GeForce RTX 4090 GameRock OC | |
| Asus TUF Gaming GeForce RTX 5080 OC | |
| XFX Speedster MERC 310 Radeon RX 7900 XTX | |
| KFA2 GeForce RTX 5070 Ti 1-Click OC | |
| AMD Radeon RX 9070 XT | |
| AMD Radeon RX 9070 | |
| KFA2 GeForce RTX 5070 1-Click OC | |
| Nvidia GeForce RTX 3090 FE | |
| KFA2 GeForce RTX 4070 EX Gamer | |
| Asus TUF Gaming GeForce RTX 5060 Ti OC | |
| ASUS TUF Gaming GeForce RTX 3060 | |
| ASUS Dual GeForce RTX 4060 EVO OC | |
| Zotac GeForce RTX 5060 AMP | |
Overview of the games tested with the Zotac GeForce RTX 5060 AMP
| basso | medio | alto | ultra | QHD DLSS | QHD | 4K DLSS | 4K | |
|---|---|---|---|---|---|---|---|---|
| The Witcher 3 (2015) | 738 | 482 | 286 | 143.3 | 106.4 | 90.6 | ||
| Dota 2 Reborn (2015) | 365.6 | 331.8 | 317 | 294.4 | 159.3 | |||
| Final Fantasy XV Benchmark (2018) | 235 | 204 | 149.8 | 106.8 | 59.7 | |||
| X-Plane 11.11 (2018) | 221 | 191.4 | 172.5 | 125.9 | ||||
| Far Cry 5 (2018) | 375 | 250 | 228 | 213 | 145 | 75 | ||
| Far Cry New Dawn (2019) | 318 | 223 | 208 | 192 | 140 | 76 | ||
| Anno 1800 (2019) | 287 | 267 | 214 | 137.5 | 118.5 | 73.7 | ||
| Total War: Three Kingdoms (2019) | 635.3 | 268.7 | 169.4 | 119.8 | 75.1 | 36.6 | ||
| Far Cry 6 (2021) | 312 | 214 | 184.5 | 151 | 108.4 | 31.7 | ||
| Farming Simulator 22 (2021) | 423 | 359 | 308 | 268 | 199.4 | 116 | ||
| God of War (2022) | 188.6 | 162.8 | 133.5 | 89.6 | 75.9 | 49.6 | ||
| The Witcher 3 v4 (2023) | 313 | 249 | 208 | 166.2 | 111 | 60.9 | ||
| Hogwarts Legacy (2023) | 178.1 | 142.4 | 108.3 | 82.5 | 57.1 | 31.8 | ||
| Lies of P (2023) | 256 | 222 | 195.2 | 174.6 | 115.5 | 91.1 | 57.5 | |
| Baldur's Gate 3 (2023) | 192.6 | 151.6 | 131.8 | 130.3 | 89.9 | 77.5 | 45.6 | |
| Cyberpunk 2077 (2023) | 187.8 | 148 | 126.4 | 112.7 | 83.3 | 68.7 | 28.1 | |
| Total War Pharaoh (2023) | 544.7 | 341.2 | 202.7 | 160 | 109.5 | 55 | ||
| Alan Wake 2 (2023) | 91.9 | 81.2 | 75 | 44.1 | ||||
| Avatar Frontiers of Pandora (2023) | 105 | 96 | 81 | 59 | 38 | 18 | ||
| F1 24 (2024) | 389 | 343 | 254 | 85.6 | 85.5 | 53.8 | 27.6 | 19.2 |
| Black Myth: Wukong (2024) | 113 | 85 | 65 | 36 | 40 | 27 | 27 | 8 |
| Star Wars Outlaws (2024) | 77.8 | 70.7 | 60.7 | 49.9 | 40.9 | 35.7 | 27.7 | 19.6 |
| Space Marine 2 (2024) | 144 | 124.3 | 120.8 | |||||
| Final Fantasy XVI (2024) | 94.7 | 92.3 | 80.5 | 73.1 | 72.9 | 49.3 | 15.7 | 24.8 |
| God of War Ragnarök (2024) | 186.2 | 157.2 | 137.6 | 126.5 | 129.2 | 90.4 | 77.5 | 36.6 |
| Until Dawn (2024) | 175 | 119.5 | 83.4 | 61.5 | 56.4 | 42.9 | 34.4 | 23.9 |
| Call of Duty Black Ops 6 (2024) | 182 | 167 | 117 | 110 | 104 | 76 | 63 | 44 |
| Stalker 2 (2024) | 93.4 | 80.5 | 67.6 | 55.4 | 6.3 | |||
| Indiana Jones and the Great Circle (2024) | 136.9 | 81.4 | 72.6 | 0 | 0 | |||
| Kingdom Come Deliverance 2 (2025) | 167.4 | 128.8 | 105.3 | 76.1 | 70.3 | 53.8 | 31.3 | 26.8 |
| Monster Hunter Wilds (2025) | 90.6 | 75.3 | 48 | |||||
| Civilization 7 (2025) | 516 | 326 | 178.8 | 112.8 | 52.9 | |||
| Assassin's Creed Shadows (2025) | 80 | 69 | 61 | 42 | 35 | 35 | 24 | 21 |
| The Elder Scrolls IV Oblivion Remastered (2025) | 167.8 | 111.7 | 71.7 | 26.8 | 25.9 | 12.1 | ||
| Doom: The Dark Ages (2025) | 65.6 | 57.1 | 51.6 | 49.9 | 63.5 | 31.1 | ||
| F1 25 (2025) | 337 | 272 | 208 | 28.9 | 25.1 | 15.1 | 10.3 | 2.98 |
| Borderlands 4 (2025) | 95.4 | 77.1 | 60.6 | 34.2 | 33.7 | 14.5 | ||
| Battlefield 6 (2025) | 157.5 | 142.5 | 120.8 | 82.3 | 47.1 | 37.3 | ||
| The Outer Worlds 2 (2025) | 132 | 109.8 | 86.4 | 49.6 | 50.2 | 31.8 | ||
| ARC Raiders (2025) | 260 | 162.1 | 124.3 | 78.6 | 80.5 | 56.3 | 49 | 32 |
| Anno 117: Pax Romana (2025) | 124 | 102.6 | 76.4 | 39.8 | 39.7 | 27.6 | ||
| Call of Duty Black Ops 7 (2025) | 185 | 165 | 127 | 45 | 27 | |||
| Resident Evil Requiem (2026) | 153.5 | 109.6 | 102.7 | 28.3 | 16.7 | |||
| Death Stranding 2 (2026) | 99.5 | 86.2 | 77.7 | 59.2 | 63.8 | 45.7 | 44.3 | 28.6 |
| Crimson Desert (2026) | 144.6 | 83.2 | 80.6 | 69 | 63.4 | 50.5 | 39.6 | 21.3 |
Emissioni - 155 watt e un concetto di raffreddamento silenzioso
Emissioni di rumore
Zotac equipaggia GeForce RTX 5060 AMP con un sistema di raffreddamento compatto a doppia ventola che utilizza due ventole assiali. Al minimo, la funzione di arresto della ventola mantiene la scheda completamente silenziosa. Sotto carichi di gioco tipici, il livello di rumore misurato è di 31,9 dB(A), che sale a poco più di 38 dB(A) durante lo stress test. C'è un leggero fruscio della bobina, ma è udibile solo nelle configurazioni di test aperte e rimane impercettibile nei casi chiusi. Nel complesso, la soluzione di raffreddamento è silenziosa ed efficace, e corrisponde al moderato obiettivo di potenza di 155 watt della scheda.
Rumorosità
| Idle |
| 26.1 / 26.1 / 26.1 dB(A) |
| Sotto carico |
| 31.9 / 38.2 dB(A) |
![]() | ||
30 dB silenzioso 40 dB(A) udibile 50 dB(A) rumoroso |
||
min: | ||
| Zotac GeForce RTX 5060 AMP | NVIDIA Asus TUF Gaming GeForce RTX 5060 Ti OC | NVIDIA KFA2 GeForce RTX 5070 1-Click OC | NVIDIA KFA2 GeForce RTX 5070 Ti 1-Click OC | NVIDIA Asus TUF Gaming GeForce RTX 5080 OC | Gigabyte Radeon RX 9070 Gaming OC 16G | Gigabyte Radeon RX 9070 XT Gaming OC 16G | |
|---|---|---|---|---|---|---|---|
| Noise | 1% | -9% | -1% | -5% | 4% | -2% | |
| off /ambiente * (dB) | 24.2 | 23.9 1% | 24 1% | 23.7 2% | 24.5 -1% | 23.9 1% | 24 1% |
| Idle Minimum * (dB) | 26.1 | 26.3 -1% | 26.2 -0% | 26.8 -3% | 27.9 -7% | 26.6 -2% | 26.7 -2% |
| Idle Average * (dB) | 26.1 | 26.3 -1% | 26.2 -0% | 26.8 -3% | 28 -7% | 26.6 -2% | 26.8 -3% |
| Idle Maximum * (dB) | 26.1 | 26.5 -2% | 26.2 -0% | 26.8 -3% | 28 -7% | 26.6 -2% | 26.9 -3% |
| Load Average * (dB) | 31.9 | 31.5 1% | 35.7 -12% | 30.2 5% | 30.3 5% | 27.2 15% | 27.2 15% |
| Witcher 3 ultra * (dB) | 37.4 | 34.15 9% | 44 -18% | 37.6 -1% | |||
| Cyberpunk 2077 ultra * (dB) | 37.6 | 33.88 10% | 44.4 -18% | 36 4% | 40.8 -9% | 35.9 5% | 42.7 -14% |
| Load Maximum * (dB) | 38.2 | 43.1 -13% | 47.3 -24% | 40 -5% | 42.3 -11% | 34.5 10% | 41.8 -9% |
* ... Meglio usare valori piccoli
Temperatura
Il design di raffreddamento di Zotac Gaming GeForce RTX 5060 AMP è sufficientemente efficiente per gestire i circa 155 watt di calore in uscita a pieno carico. Nonostante le dimensioni compatte e la configurazione a doppia ventola, la scheda mantiene temperature operative stabili senza avvicinarsi ai limiti termici. Anche se la regolazione della curva della ventola potrebbe ridurre ulteriormente i livelli di rumore di picco, non è strettamente necessaria, visti i livelli di pressione sonora già bassi osservati durante i test. Nel complesso, le prestazioni termiche sono ben bilanciate per una GPU di fascia media in questo fattore di forma.
fps-Diagram - 30 min. Cyberpunk 2077 1920 x 1080 Ultra Preset (FSR off)
Gestione dell'alimentazione - Economica, ma meno efficiente di altre GPU Blackwell
Zotac Gaming GeForce RTX 5060 AMP dimostra una buona efficienza complessiva, anche se altri modelli basati su Blackwell riescono a ottenere rapporti prestazioni-per-watt leggermente migliori. Rispetto alla RTX 4060 di GeForce, la RTX 5060 offre prestazioni nettamente superiori, ma anche il suo consumo energetico aumenta: da circa 115 watt della RTX 4060 a circa 155 watt.
Zotac raccomanda un alimentatore con almeno 600 watt di uscita per un funzionamento stabile. La scheda utilizza un connettore di alimentazione PCIe standard a 6+2 pin, che è particolarmente comodo per gli utenti con alimentatori più vecchi. Questo evita la necessità di adattatori richiesti dalle GPU con connettori 12V 2x6, a meno che l'alimentatore non includa già tali cavi.
| Power Consumption / FurMark 1.19 GPU Stress Test (external Monitor) | |
| Asus TUF Gaming GeForce RTX 5080 OC, AMD Ryzen 7 9800X3D | |
| AMD Radeon RX 9070 XT, AMD Ryzen 7 9800X3D | |
| Nvidia GeForce RTX 3090 FE, AMD Ryzen 7 9800X3D | |
| KFA2 GeForce RTX 5070 Ti 1-Click OC, AMD Ryzen 7 9800X3D | |
| AMD Radeon RX 9070, AMD Ryzen 7 9800X3D | |
| KFA2 GeForce RTX 5070 1-Click OC, AMD Ryzen 7 9800X3D | |
| KFA2 GeForce RTX 4070 EX Gamer, AMD Ryzen 7 9800X3D | |
| Asus TUF Gaming GeForce RTX 5060 Ti OC, AMD Ryzen 7 9800X3D | |
| Zotac GeForce RTX 5060 AMP, AMD Ryzen 7 9800X3D | |
| ASUS Dual GeForce RTX 4060 EVO OC, AMD Ryzen 7 9800X3D | |
| Power Consumption / The Witcher 3 ultra (external Monitor) | |
| AMD Radeon RX 9070 XT, AMD Ryzen 7 9800X3D | |
| Nvidia GeForce RTX 3090 FE, AMD Ryzen 7 9800X3D | |
| Asus TUF Gaming GeForce RTX 5080 OC, AMD Ryzen 7 9800X3D | |
| KFA2 GeForce RTX 5070 Ti 1-Click OC, AMD Ryzen 7 9800X3D | |
| AMD Radeon RX 9070, AMD Ryzen 7 9800X3D | |
| KFA2 GeForce RTX 5070 1-Click OC, AMD Ryzen 7 9800X3D | |
| KFA2 GeForce RTX 4070 EX Gamer, AMD Ryzen 7 9800X3D | |
| Zotac GeForce RTX 5060 AMP, AMD Ryzen 7 9800X3D | |
| Asus TUF Gaming GeForce RTX 5060 Ti OC, AMD Ryzen 7 9800X3D | |
| ASUS Dual GeForce RTX 4060 EVO OC, AMD Ryzen 7 9800X3D | |
| Power Consumption / Cyberpunk 2077 FHD ultra no FSR (external Monitor) | |
| AMD Radeon RX 9070 XT, AMD Ryzen 7 9800X3D | |
| Nvidia GeForce RTX 3090 FE, AMD Ryzen 7 9800X3D | |
| Asus TUF Gaming GeForce RTX 5080 OC, AMD Ryzen 7 9800X3D | |
| AMD Radeon RX 9070, AMD Ryzen 7 9800X3D | |
| KFA2 GeForce RTX 5070 Ti 1-Click OC, AMD Ryzen 7 9800X3D | |
| KFA2 GeForce RTX 5070 1-Click OC, AMD Ryzen 7 9800X3D | |
| KFA2 GeForce RTX 4070 EX Gamer, AMD Ryzen 7 9800X3D | |
| Zotac GeForce RTX 5060 AMP, AMD Ryzen 7 9800X3D | |
| Asus TUF Gaming GeForce RTX 5060 Ti OC, AMD Ryzen 7 9800X3D | |
| ASUS Dual GeForce RTX 4060 EVO OC, AMD Ryzen 7 9800X3D | |
| Power Consumption / Witcher 3 ultra Efficiency (external Monitor) | |
| AMD Radeon RX 9070, AMD Ryzen 7 9800X3D | |
| Asus TUF Gaming GeForce RTX 5080 OC, AMD Ryzen 7 9800X3D | |
| KFA2 GeForce RTX 5070 Ti 1-Click OC, AMD Ryzen 7 9800X3D | |
| Asus TUF Gaming GeForce RTX 5060 Ti OC, AMD Ryzen 7 9800X3D | |
| KFA2 GeForce RTX 5070 1-Click OC, AMD Ryzen 7 9800X3D | |
| KFA2 GeForce RTX 4070 EX Gamer, AMD Ryzen 7 9800X3D | |
| AMD Radeon RX 9070 XT, AMD Ryzen 7 9800X3D | |
| Zotac GeForce RTX 5060 AMP, AMD Ryzen 7 9800X3D | |
| ASUS Dual GeForce RTX 4060 EVO OC, AMD Ryzen 7 9800X3D | |
| Nvidia GeForce RTX 3090 FE, AMD Ryzen 7 9800X3D | |
| Power Consumption / Cyberpunk 2077 ultra Efficiency | |
| Asus TUF Gaming GeForce RTX 5080 OC, AMD Ryzen 7 9800X3D | |
| KFA2 GeForce RTX 5070 Ti 1-Click OC, AMD Ryzen 7 9800X3D | |
| KFA2 GeForce RTX 5070 1-Click OC, AMD Ryzen 7 9800X3D | |
| Asus TUF Gaming GeForce RTX 5060 Ti OC, AMD Ryzen 7 9800X3D | |
| AMD Radeon RX 9070, AMD Ryzen 7 9800X3D | |
| AMD Radeon RX 9070 XT, AMD Ryzen 7 9800X3D | |
| Zotac GeForce RTX 5060 AMP, AMD Ryzen 7 9800X3D | |
| ASUS Dual GeForce RTX 4060 EVO OC, AMD Ryzen 7 9800X3D | |
| Nvidia GeForce RTX 3090 FE, AMD Ryzen 7 9800X3D | |
* ... Meglio usare valori piccoli
Energy consumption with an external monitor
Valutazione complessiva di Notebookcheck
Zotac Gaming GeForce RTX 5060 AMP è una scheda grafica entry-level ben bilanciata per i giochi a 1080p, che offre una migliore efficienza, un funzionamento silenzioso e un fattore di forma compatto. Costruita sulla più recente architettura Blackwell di Nvidia, include funzioni moderne come DLSS 4 e Multi-Frame Generation, mentre il connettore di alimentazione standard a 6+2 pin garantisce un'ampia compatibilità senza la necessità di adattatori.
Nonostante i notevoli guadagni in termini di prestazioni rispetto alla RTX 4060, gli 8 GB fissi di VRAM GDDR7 limitano sempre più la sua utilizzabilità nei titoli più recenti, anche a 1080p. Sebbene si avvicini alla RTX 5060 Ti nei benchmark sintetici, il divario di prestazioni aumenta negli scenari di gioco impegnativi del mondo reale. Per i giocatori attenti al budget, con aspettative modeste e un focus sulla risoluzione a 1080p, la RTX 5060 AMP è un'opzione compatta ed efficiente, anche se la sua rilevanza a lungo termine è discutibile a causa della sua configurazione di memoria limitata.
Transparency
La selezione dei dispositivi da recensire viene effettuata dalla nostra redazione. Il campione di prova è stato fornito all'autore come prestito dal produttore o dal rivenditore ai fini di questa recensione. L'istituto di credito non ha avuto alcuna influenza su questa recensione, né il produttore ne ha ricevuto una copia prima della pubblicazione. Non vi era alcun obbligo di pubblicare questa recensione. In quanto società mediatica indipendente, Notebookcheck non è soggetta all'autorità di produttori, rivenditori o editori.
Ecco come Notebookcheck esegue i test
Ogni anno, Notebookcheck esamina in modo indipendente centinaia di laptop e smartphone utilizzando procedure standardizzate per garantire che tutti i risultati siano comparabili. Da circa 20 anni sviluppiamo continuamente i nostri metodi di prova e nel frattempo stabiliamo gli standard di settore. Nei nostri laboratori di prova, tecnici ed editori esperti utilizzano apparecchiature di misurazione di alta qualità. Questi test comportano un processo di validazione in più fasi. Il nostro complesso sistema di valutazione si basa su centinaia di misurazioni e parametri di riferimento ben fondati, che mantengono l'obiettività.















