Shelly sta sviluppando una nuova Piattaforma Solare per gli utenti di sistemi fotovoltaici (PV). In un recente post sul forum di https://community.shelly.cloud/topic/13170-looking-for-testers-for-shelly-solar-platform/l'azienda ha annunciato di essere alla ricerca di clienti per testare in beta la sua nuova soluzione prima che venga distribuita in modo più ampio.
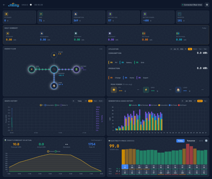
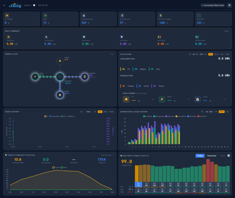
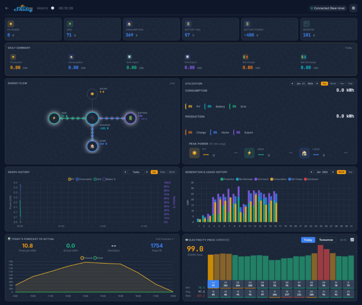
Le schermate della piattaforma Shelly Solar Platform indicano che il cruscotto domestico mostrerà le metriche chiave come la potenza fotovoltaica, il consumo e la potenza della batteria. Ci saranno diverse visualizzazioni, tra cui un riepilogo giornaliero, un diagramma del flusso energetico e uno sfondo del consumo energetico. Al di sotto di questo, sembra che ci sia una serie di grafici e diagrammi legati alle metriche storiche e di previsione, oltre a una mappa che mostra la posizione dei suoi impianti.
Il beta test di Shelly Solar Platform coinvolgerà 20 utenti. Si richiede che abbiano almeno un impianto fotovoltaico, con una dimensione minima di 10 kW, e almeno un inverter con comunicazione ModBus. Inoltre, i tester devono vendere almeno un po' di energia alla rete e sono preferibili i sistemi con un pacco batterie.
Può candidarsi per partecipare al beta test della Piattaforma Solare Shelly rispondendo al thread della comunità https://community.shelly.cloud/topic/13170-looking-for-testers-for-shelly-solar-platform/i dettagli delle informazioni richieste si trovano in il post originale. I candidati selezionati riceveranno uno Shelly Pro 3EM(attualmente 128,99 dollari su Amazon) e un componente aggiuntivo ModBus, e riceveranno anche un abbonamento gratuito a vita alla Shelly Solar Platform. Al momento in cui scriviamo, il prezzo di questo abbonamento e la data di rilascio della piattaforma non sono ancora stati annunciati.
I nostri Top 10
» Top 10 Portatili Multimedia
» Top 10 Portatili Gaming
» Top 10 Portatili Gaming Leggeri
» Top 10 Portatili da Ufficio e Business economici
» Top 10 Portatili Premium da Ufficio/Business
» Top 10 Portatili sotto i 300 Euro
» Top 10 Portatili sotto i 500 Euro
» Top 10 dei Portatili Workstation
» Top 10 Subnotebooks
» Top 10 Ultrabooks
» Top 10 Convertibili
» Top 10 Tablets
» Top 10 Tablets Windows
» Top 10 Smartphones













